Release Notes
About this Page
This page contains the Release Notes for the Revyz Data Manager for Jira app, providing a chronological log of all new features, improvements, and significant changes.
Merger of 'Revyz Data Manager for Jira (BYOS)' app & 'Revyz Data Manager for Jira' app
Purpose - The consolidation is a strategic decision driven by our commitment to streamlining our product offerings and simplifying the customer experience. By having one unified app for each platform, we can improve our go-to-market efficiency and focus our engineering efforts on a single, robust codebase which existed anyways before this change. This change is purely for marketing and operational reasons and does not reflect any alteration of our core technology or codebase.
What has changed?
Earlier this year, we introduced separate BYOS versions of our Data Manager apps to cater to customers who wished to use their own AWS S3 or Azure Blob storage. After a about six-month period of offering both the Revyz-storage-backed and BYOS apps, we have merged the BYOS functionality into our primary "Revyz Data Manager for Jira" application.
This means you now have a single, powerful application for each platform that supports all storage options: Revyz-managed storage, AWS S3 (BYOS), and Azure Blob (BYOS).
“Support cleanup through site health reports” feature PREMIUM
Purpose - The Site Health Reports feature is designed to give administrators visibility into the state of their Jira or Confluence instance — identifying misconfigurations, redundancies, unused elements, and inconsistencies.
Supporting cleanup actions through these reports directly enhances system performance, governance, and usability.
Impact
Enable Data-Driven Cleanup: Provide actionable insights so admins can make informed cleanup decisions.
Reduce Configuration Bloat: Highlight inactive or duplicate configurations (e.g., custom fields, workflows, schemes).
Use cases:
Improve Instance Performance: Help clean unused elements that slow down performance.
Identifying Unused or Redundant Configurations: The health report flags these as cleanup candidates and supports bulk deletion.
Pre-Migration Preparation: Cleanup via health reports ensures only necessary and active configurations are migrated.


“Object schema duplicate copy with live object restoration” feature
Purpose - Create exact copy of schema on same site as well as on different site along with its configurations and objects.
Impact
Operational Continuity – Maintain consistent asset tracking and relationships when restructuring teams or processes.
Live Migration – Ensures active data (objects) is moved in real time, reducing downtime and avoiding manual data entry.
Use cases:
Cross-Site Expansion – Supports smooth transfer or duplication of asset data between different Atlassian sites.
Restructuring or Refactoring Schema - Duplicate schema and migrate live objects into a new, improved structure, then switch usage gradually.
Avoiding Downtime During Maintenance - Duplicate the schema and migrate objects live to minimise downtime or disruptions to operations.
Audit and Compliance - Create a duplicate with all objects to preserve the current state in a read-only or backup format.


“Xray Plugin” backup feature PREMIUM
Purpose - Backing up Xray data—such as test cases, test plans, test executions, and test run is essential for ensuring continuity, compliance, and recovery in test management workflows within Jira.
Impact
Data Protection – Safeguards critical testing artifacts from accidental deletion, corruption, or system failure.
Use cases:
Analyzing Past Testing Trends - Xray backups provide access to previous versions of test cases, executions, and plans.
Audit & Compliance – Maintains a record of test execution history for regulatory or quality audits.
Ensuring Business Continuity - Xray backups help recover test management data with minimal downtime.
Improvement in “Issues” backup feature - Backup of issues linking PREMIUM
Purpose - Backup Issue Linking ensures that relationships between Jira issues. It helps maintain project integrity, workflow continuity, and historical context when restoring data.
Impact
Restoring Projects Without Losing Links - When restoring a project from backup, issue links (e.g., "blocks," "relates to," "duplicates") remain intact, ensuring dependencies are not lost.
Cross-Project Issue Linking - If issues are linked across different projects, backing up these links helps retain associations when restoring specific projects.
Use cases:
Disaster Recovery - In case of data loss or corruption, restoring issue links ensures teams can quickly regain project dependencies and references without manual re-linking.
Cloning and Migration - When migrating or cloning a project, preserving issue links ensures workflows and reporting structures remain unaffected.
Audit and Compliance - Backup of issue links helps maintain historical records for audits, ensuring that issue relationships are verifiable even after data restoration.
Improvement in “Cross site connection + Disaster recovery” feature - Add validations in site URL
Purpose - The validation ensures that users enter the complete and correct site URL, starting with "https://", to prevent errors and ensure a secure connection.
Use cases:
Avoiding incorrect or incomplete URLs.
Ensuring compatibility with system requirements.
Enhancing security by enforcing HTTPS for encrypted connections.
Preventing connection failures during authentication or data transfer.


“Access Control” feature
Purpose - App Access Control is designed to restrict and manage user access to an app within Jira or Confluence. It ensures that only authorized users or groups can interact with the app, enhancing security, compliance, and data privacy.
Impact
Security – Prevents unauthorized access to sensitive features or data.
Granular Permissions – Allows admins to define which users or groups can access the app.
Compliance – Helps organizations enforce access policies based on security requirements.
Improved User Management – Ensures that only relevant teams can use specific app functionalities.
Types of clone jobs - Need clone requestor and clone approver permissions to trigger clone job for Assets configurations, Jira configurations,project clone and cleanup action job.
Use cases
Role-Based Access in a Large Organization - Use Role-Based Access Control (RBAC) to ensure each department sees only relevant data.
Securing Third-Party App Integrations - Use access control to grant app permissions only to relevant teams, preventing unauthorized usage.
Temporary Access for External Users - Use access control to grant temporary permissions, revoking them when the contract ends.
Preventing Unauthorized Configuration Changes - Access control ensures that only authorized administrators can make system-wide changes.

Improvement in “Notifications“ - Deleted issues notifications for specific projects
Purpose - The Deleted Issues Notifications feature alerts project admins when issues are deleted from specific projects. This helps maintain transparency, accountability, and data integrity by ensuring that issue deletions are monitored.
Impact
Accountability & Auditability – Tracks who deleted an issue and when.
Prevention of Accidental Data Loss – Alerts admins in case of unintended deletions.
Compliance & Security – Helps in regulated industries where issue deletion needs oversight.
Use cases
Monitoring Critical Project Issues - A project manager overseeing high-priority projects wants to be notified if any issues are deleted.Enable deleted issue notifications for critical projects to track and prevent.
Compliance & Audit Requirements - Notifications help maintain audit logs and ensure compliance with data retention policies.
Preventing Accidental or Unauthorized Deletions - Immediate notification allows quick restoration before data is permanently lost.

Improvement in “Jira issues backup“ - Can include / exclude new projects issues backup
Purpose - User can include / exclude new projects’s issues backup from settings. This ensures that only relevant data is backed up, optimizing storage, performance, and compliance.
Impact
Storage Optimization – Avoids unnecessary backups of test or temporary projects.
Backup Customization – Allows selective backup of critical projects only.
Performance Efficiency – Reduces backup execution time by excluding irrelevant projects.
Use cases
Managing Large-Scale Jira Instances Efficiently - A company with hundreds of projects wants to manually approve which projects get backed up.
Excluding Temporary or Test Projects from Backup - Some teams in organization creates multiple test projects that don’t need backup. Set the backup to exclude new projects by default, avoiding unnecessary data storage.

Improvement in “Jira issues“ - Restore issues comments and worklogs with their respective owners. - Reinstall the Revyz app through the latest version as “ACT_AS_USER” permission is added
Purpose
A Worklog is a record of time spent on tasks, issues, or projects. It helps track productivity, resource allocation, billing, and compliance across teams.
Impact
Time Tracking & Productivity Measurement - Helps teams log and analyze how much time is spent on each task.
Assists in identifying inefficiencies and optimizing workflows.
Project Management & Resource Allocation
Ensures that tasks are assigned effectively based on effort estimates.
Helps managers distribute workload and balance resources efficiently.
Performance Evaluation & Forecasting
Helps assess employee and team productivity based on logged hours.
Assists in estimating project timelines by analyzing past worklogs.
Use cases
Employee & Freelancer Time Tracking
A software developer logs 4 hours on bug fixing and 3 hours on feature development.
Ensures accurate tracking of work hours for performance evaluation and payroll.
Performance Analytics & Forecasting
A team reviews past worklogs to estimate how long similar projects will take in the future.
Compliance & Labor Law Adherence
Avoids legal issues and ensures fair compensation.
“Disaster Recovery” feature
Purpose
Recover the Lost Data after a cyber attack/ malware / human error.
Impact
This feature minimizes downtime and data loss, enabling organizations to quickly set up a new site and continue operations with essential data intact.
This feature will help to Access the Historical Data after disaster.
Use cases
Site Outage Recovery: If a customer's site (e.g.,
SiteA.atlassian.net) is down, they can create a new site (SiteB.atlassian.net) and restore:Jira configurations
Jira Issues
Assets configurations
Complete Restoration on New Site: When access to the original site is unavailable but the Revyz app is installed, users can restore all necessary data to a new site setup, ensuring continuity of operations.


Improvement in Jira Issues - “Issues comments format”
Purpose
Provides a historical record of discussions, decisions, and progress on an issue.
Impact
Formatted comment helps team members understand the context even if they were not involved from the beginning.
Use cases
Accidental Deletion of Issues 🗑️ : A Jira issue was mistakenly deleted, and the team needs to recover it.
Jira Site Migration or Rebuild 🔄 : A company is migrating to a new Jira instance or restoring data after a system failure.
Disaster Recovery After System Failure 🚨: A server crash, database corruption, or ransomware attack results in data loss.
Tracking Resolutions & Debugging Past Issues 🔍: A resolved issue resurfaces, and the team needs to check past discussions for solutions.


“Jira product audit logs” feature LICENCE BASED
Purpose
Provides evidence for audits and ensures data integrity.
Allows teams to track the history of configuration changes and roll back if needed.
Impact
Tracks who made changes, what was changed, and when.
Helps prevent unauthorized modifications by providing a traceable record.
Example: "Admin user changed permission settings on Project X at 10:45 AM."
Use cases
Recovery After Data Loss or Errors 🔄 - If a critical setting or data is mistakenly changed, the audit log helps restore previous configurations.
Example: "Deleted issues restored using audit logs to identify affected records."
Change Tracking & Version Control 🔄 - Allows teams to track the history of configuration changes and roll back if needed.
Example: "Workflow updated to include an approval step for high-priority issues."
Security & Accountability 🔐
Tracks who made changes, what was changed, and when.

Improvement in Site insights- “Configuration dependencies”
Purpose
Preventing Unintended Changes & Conflicts ⚠️ - Changing a workflow, permission scheme, or custom field can impact multiple projects.
Example - Modifying a shared workflow might disrupt unrelated teams if dependencies are not understood.
Enhancing System Stability & Performance 🚀 - Overlapping dependencies can cause clutter, slow performance, or redundant configurations.
Impact
Site Insights for configuration dependencies provide better visibility, control, and optimization for Jira administrators.
They help prevent conflicts, improve system performance, and ensure security compliance while maintaining scalability.
Use cases
Improving Administrative Efficiency ⏳ - Admins can quickly track how configurations are linked instead of manually checking each project.
Example - If a custom field is shared across multiple projects, insights can help determine the impact of modifying or removing it.
Identifying Configuration Bottlenecks 🔄 - Some configurations may be overly complex or restrictive, affecting usability.
A project might be using an outdated workflow that is no longer aligned with team processes.
Facilitating Backup, Restore & Migrations 🔄 - Insights help track configurations for easier restoration or migration planning.
Example - Before migrating to a new instance, understanding dependencies ensures nothing critical is lost.


“Site Health Reports” feature LICENCE BASED
Purpose
Site Health Reports are essential for maintaining an efficient, secure, and scalable Jira environment.
By regularly analyzing configurations, admins can fix misconfigurations, optimize performance, enhance security, and ensure system stability.
Impact
Optimize Performance & Reduce Clutter 🚀 - Analyzes configurations that may slow down Jira performance (e.g., too many custom fields, unused automation rules).
Example: A site with 500+ custom fields, but only 100 are actively used—flagging unused fields improves efficiency.
Use cases
Site Backup & Restore Preparedness 🔄 - An admin wants to verify that all critical configurations are backed up properly.
Automation & Rule Performance Check ⚡ - Jira automation rules are disabled which helps to cleanup process.
Custom Field Cleanup 🏷 - A Jira instance has 700 custom fields, but only 200 are in active use.
The extra fields can be cleaned up to reduce database load and improve performance.

Improvement in Project clone & Jira configuration clone - “Identifying Duplicate fields and filed contexts“
Purpose
Identifying duplicate fields and field contexts is crucial for improving Jira performance, maintaining data consistency, enhancing user experience, and reducing administrative burden.
Impact
Custom field contexts should be used efficiently to avoid unnecessary duplication.
Example: A single "Priority" field can have different values for different projects without creating multiple fields.
Regular cleanup and optimization ensure a scalable and efficient Jira environment.
Use cases
Ensure Data Consistency & Accuracy ✅ - Prevents data mismatches due to multiple fields storing similar information.
Example: Two "Customer ID" fields across projects can lead to confusion and incorrect reporting.
Reduce Administrative Complexity 🛠 - Simplifies field management and reduces confusion for admins.
Example: Instead of managing 10 similar fields, merging them into one simplifies configuration.
Optimizing Field Contexts for Different Projects 🎯 - A "Severity" field is duplicated instead of using different contexts for different teams.
Benefit: Using a single field with multiple contexts avoids redundancy while keeping project-specific values.


Improvement in Backup & Restore - “Backup and Restore of Form templates“
Purpose
Backup and restore functionality for JSM Form Templates ensures data protection, operational efficiency, compliance, and seamless migrations. It prevents service disruptions, reduces manual effort, and keeps service processes standardized across teams.
Impact
Easy Migration & Replication 🚀 - Helps migrate form templates between different JSM projects or instances.
Reducing Manual Rework & Improving Efficiency ⏳ - Saves time by avoiding the need to recreate forms from scratch after accidental modifications.
Example: A team modifies the "Customer On-boarding Form" but later needs the previous version—restoring it prevents manual rebuilding.
Use cases
Disaster Recovery & Business Continuity 🔄 - Protects important form templates from accidental deletion or data loss.
Migrating Form Templates to Another Project 🔄 - Easily restores existing templates in different JSM project to a new Jira instance.
Reverting Unwanted Changes to Forms ⏪ - Restoring a previous version prevents errors in service requests.


Improvement in Backup & Restore - “Add new Jira configuration items”
Permission scheme
Notification scheme
Issue security scheme
Project roles
Groups
Resolutions
Purpose
Backup and restore functionality ensures data protection, operational efficiency, compliance, and seamless migrations.
Impact
Easy Migration & Replication 🚀 - Helps migrate all Jira configurations between different projects or instances.
Reducing Manual Rework & Improving Efficiency ⏳ - Saves time by avoiding the need to recreate configurations from scratch after accidental modifications.
Example: A team member modifies the "Permission scheme" but later needs the previous version—restoring it prevents manual rebuilding.
Use cases
Disaster Recovery & Business Continuity 🔄 - Protects important configurations from accidental deletion or data loss.
Migrating Form Templates to Another Project 🔄 - Easily restores existing configurations in different projects to a new Jira instance.
Reverting Unwanted Changes to Forms ⏪ - Restoring a previous version prevents errors in configurations.


Malware scanner for Jira issues attachments feature PREMIUM PLAN
Purpose
Scanning attachments in Jira for malware and viruses is essential for preventing security threats, ensuring compliance, protecting sensitive data, and maintaining system integrity.
Impact
Preventing Security Breaches & Cyber Threats 🔐 - Blocks malicious files that could compromise Jira systems or connected networks.
Protecting Sensitive Business & User Data 🛡 - Ensures customer and company data remain secure from ransomware, spyware, or phishing attacks.
Use cases
Proactive Threat Detection & Incident Response ⚠️ - A Jira admin reviews logs of detected malware in attachments.
Blocking Unauthorized File Types & High-Risk Attachments 🚫 - A Jira admin can set rules to scan and block risky file types (e.g.,
.exe,.bat).Preventing Phishing & Ransomware in Jira Software Projects 💻 - Developers share code files and documents via Jira attachments.
Benefit: Prevents infected files from spreading across teams.


Assets configurations - Cross site restore feature
Purpose
Cross-site restore support enables users to migrate or recover asset configurations across different Jira sites, ensuring business continuity, reducing manual effort, and maintaining data integrity.
Impact
Reducing Manual Configuration Effort ⏳ - Eliminates the need for manually recreating asset schemas, relationships, and dependencies.
Example: A company sets up a test environment(Sandbox) that mirrors production asset configurations without manual work.
Standardizing Asset Configurations Across Sites 📋 - Helps maintain consistency in asset schemas, object types, and attributes across multiple Jira environments.
Use cases
Recovering Asset Configurations After a Site Outage 🔄 - A Jira site goes down due to a critical failure.
Migrating Assets Data to a New Jira Site 🔃 - Transfers asset schemas, objects, and configurations to new Jira instance.
Creating a Backup & Restore Plan for Assets Configurations 🔐 - Enables quick restoration of asset dependencies in case of accidental deletion or security breaches.


Project clone with issues feature
Purpose
Cloning a project along with its issues in Jira is a powerful capability that allows organizations to replicate project structures, configurations, and data for various business needs. This ensures efficiency, consistency, and faster project setup without manual effort.
Impact
Quick Project Replication for Similar Workflows 🔄 - Eliminates the need to manually recreate projects, configurations, and issues for similar tasks.
Example: A software development team launches multiple products with similar workflows—cloning a project saves time.
Supporting Disaster Recovery & Backup Plans 🔐 - Acts as a backup mechanism in case of accidental deletions or major failures.
Example: A project is mistakenly deleted, but a cloned backup ensures no data loss.
Use cases
Restoring a Project After Accidental Deletion or Corruption 🛠 - A Jira admin needs to recover an accidentally modified project.
Example: A cloned project serves as a backup to quickly restore lost data.
Maintaining Compliance & Regulatory Records 📜 - An organization needs a historical copy of projects for auditing and compliance.
Copying a Project for a New Product Release 🚀 - Cloning the project keeps all issues, sprints, and backlog intact for future versions.


“Bulk Issue recovery” feature
Purpose
Bulk issue restore in Jira is an essential feature for disaster recovery, issue recovery, audit compliance, and undoing accidental deletions. It ensures business continuity, minimizes data loss, and saves time by restoring multiple issues in one go.
Impact
Recovering Deleted or Lost Issues 🔄 - Ensures critical issues, tasks, and historical data are restored when deleted unintentionally.
Example: A team member accidentally deletes a batch of Jira issues, and they need to be restored quickly.
Restoring Data After a Migration or System Failure 🚀 - Helps recover missing or corrupted issues after Jira migrations, upgrades, or unexpected crashes.
Example: A Jira upgrade fails and removes some issues—bulk restore brings them back.
Complete flexibility to map Issue types and Custom fields across sites
Use cases
Recovering Accidentally Deleted Issues 🚀 - Bulk restore quickly brings back tasks.
Undoing a Mistaken Bulk Issue Deletion 🛠 - A Jira admin deletes a set of issues while cleaning up old projects.
Example: Instead of manually recreating each issue, bulk restore brings them back instantly.
Recovering Issues After a System Crash or Data Corruption 🔧 - Bulk restore helps recover critical tasks and data without manual intervention.



“Jira Configurations Clone” feature
Purpose
Jira Configuration Cloning allows administrators to replicate project settings, workflows, permissions, fields, and other configurations across Jira instances. This feature helps maintain consistency, reduce manual effort, and speed up project setup.
Impact
Speeding Up New Project Setup 🚀 - Saves time by allowing quick replication of an existing Jira project's settings instead of manually configuring a new one.
Clone configurations objects at granular level.
Simplifying Jira Instance Migrations 🔄 - Help teams move configurations from one Jira instance to another
Use cases
Clone Jira configuration within same cloud site or across cloud sites.
Enabling Disaster Recovery & Backup Plans 🔐 - Acts as a backup mechanism for configurations, ensuring quick restoration in case of accidental changes.
Example: An admin accidentally modifies a crucial workflow—cloning a backup restores the correct settings.
Simplify your Change Management efforts to clone data across Prod & Sandbox sites.


“Notifications for Backup, Restore, Delete jobs” feature
Purpose
Notifications for backup, restore, and deleted issues jobs in Jira ensure that users and administrators stay informed about critical data operations.
These notifications help in tracking job progress, identifying failures, preventing data loss, and ensuring accountability.
Impact
Admin are no more required to login into Revyz app on daily basis.
Revyz app will create Jira tickets within your site for ease of monitoring.
Track all the Revyz jobs as issue and monitor using custom dashboards.
Use cases
Real-Time Monitoring of Backup & Restore Jobs ⏳ - Keeps Jira admins informed about the status of scheduled or manual backups and restores.
Immediate Alerts on Job Failures or Partial Success 🚨
Example: A failed backup job sends a notification with error details, helping the admin debug the issue.
Gets Alert When Bulk Issues Are Deleted ❌ - Admin receive an alert and can quickly restore the deleted issues if needed.


“Backup & Restore of Assets Objects” feature
Purpose
Backup and granular restore of asset objects in Jira is essential for preventing data loss, ensuring quick recovery, supporting audits, and maintaining business continuity.
It helps restore only what is needed, reducing downtime and avoiding unnecessary rollbacks.
Impact
Protecting Critical Asset Data from Loss 🔄 - Ensures that all assets objects, their relationships, and configurations are backed up to prevent accidental loss.
Assets Objects includes ‘Objects’, 'References', ‘Comments’
Enabling Quick Recovery of Specific Assets ⏳ - Allows restoring only selected asset objects instead of rolling back an entire backup.
A company needs to restore a single laptop asset record instead of restoring the entire asset database.
Use cases
Reducing Downtime & Improving Disaster Recovery 🚑 - Helps restore business-critical assets quickly in case of system failure or ransomware attacks.
Preventing Data Corruption from Manual Errors 🛠 - If an admin makes incorrect bulk changes to asset objects, granular restore allows reverting only affected entries.
Restoring Individual Assets After a Security Breach 🔐 - A security breach deletes sensitive asset objects, like employee devices.
Granular restore recovers only the affected asset objects, preventing unnecessary rollback


“Cleanup Actions” feature
Purpose
Over time, Jira configurations can become cluttered with unused fields, workflows, issue types, permissions, and automation rules, leading to performance issues, confusion, and inefficiency.
Cleaning up Jira configurations ensures better system performance, simplified administration, and improved user experience.
Impact
Cleanup stale configuration objects with ease.
Ability to select objects in bulk and delete in one click.
Smart detection if the selected objects were backed up by Revyz and if it can be recovered in future from Revyz snapshots.
Use cases
Improving System Performance & Stability 🚀 - Removing unused custom fields, workflows, and schemes reduces database load and speeds up Jira.
Example: A Jira instance has hundreds of unused custom fields, slowing down search and indexing—cleaning them up improves performance.
Improving Reporting Accuracy & Search Results 📊 - Removing duplicate fields and inconsistent naming helps in more accurate reports and filters.
Deleting Outdated or Inactive Workflows & Schemes 🔄 - Multiple obsolete workflows and issue type schemes from old projects still exist.
Cleanup keeps only relevant configurations, making workflow selection easier.
Archiving Old Projects to Reduce Clutter 📦 - Jira contains projects that haven’t been used in years.


“Backup & Restore of Assets configuration” feature
Purpose
Protect your Assets configurations by enabling Revyz backup for Assets.
Backing up and restoring asset configurations in Jira ensures that critical asset data (such as IT hardware, software licenses, employee records, or business resources) can be safely recovered in case of accidental deletion, corruption, or system failures. This feature provides flexibility, minimizes downtime, and ensures business continuity.
Impact
Enabling Quick Recovery of Specific Assets configurations ⏳ - Allows restoring only selected asset configurations instead of rolling back an entire backup.
Assets configuration includes ‘Object schema’, ‘Object types', 'Objects’ ‘Attributes’, ‘Status’.
Use cases
Protecting Critical Asset Data from Loss 🔄 - Ensures that all assets, their relationships, and configurations are backed up to prevent accidental loss.
Enabling Quick Recovery of Specific Assets ⏳
Example: A company needs to restore a single IT Hardware object schema instead of restoring the entire asset database.
Reducing Downtime & Improving Disaster Recovery 🚑 - Helps restore business-critical assets quickly in case of system failure or ransomware attacks.


Improvement in Backup and Restore - Job details Page
Purpose
The Job Details Page for Backup & Restore is crucial for tracking job progress, identifying errors, ensuring data integrity, and maintaining compliance.
It provides visibility into backup and restore processes, helping admins quickly resolve issues and verify data accuracy.
Impact
Detailed view of backup and restore jobs with additional cards.
Detailed stats of what gets backed up on UI other than backup logs.
The 'Snapshot' field has been added to the filter view of the Restore job. This field indicates the snapshot that was selected during both the backup and restore processes.
Use cases
Admin Verifies if a Restore Job Completed Successfully ✅ - A Jira admin restores deleted issues but wants to confirm all records were recovered.
Debugging a Backup Failure Due to Insufficient Permissions 🔐 - A scheduled backup fails due to permission issues on a specific project.
The error logs in the job details page help the admin fix permissions and retry.
Checking Who Initiated a Backup or Restore Job 👤 - A project lead wants to know who restored an old version of a project.
The job details page logs the username and timestamp of the action.
Ensuring Compliance with Data Retention Policies 📜 - A company requires proof that backups are regularly performed for compliance audits.


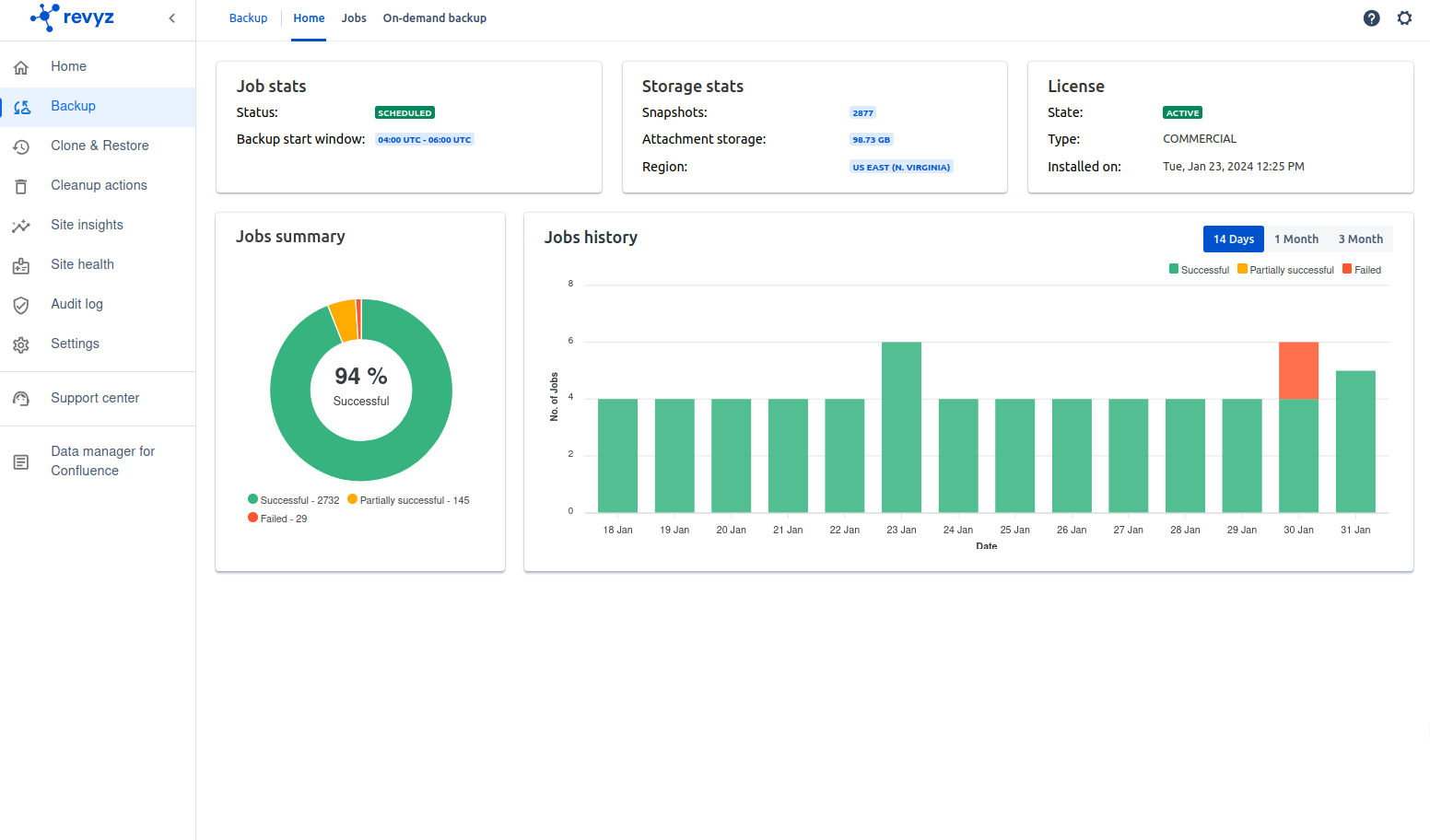
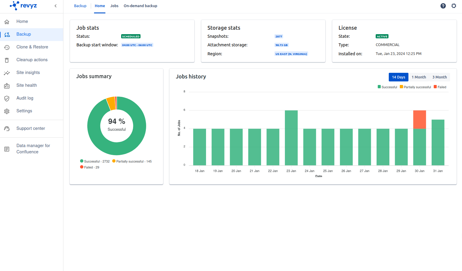
Improvement in Backup - “Dashboard page”
Purpose
A Backup & Restore Dashboard provides a visual representation of backup and restore activities using charts, graphs, and metrics.
It helps Jira admins monitor trends, identify issues, ensure compliance, and optimize data recovery processes.
Impact
Clicking on the 'Jobs summary' pie chart on Dashboard page navigates to the respective Jobs page with pre-filled filters.
Example: While on ‘Backup' → ‘Dashboard’ page, if you click on ‘Partially successful’ section on the pie chart, it will take you to the ‘Backup’ → ‘Jobs’ page. The filter ’Status: Partial Success' will be automatically applied.
Real-Time Monitoring of Backup Activities 📊
Provides a centralized view of all backup jobs in progress and completed.
Quick Identification of Backup failures - Highlights failed, successful, and partial backup/restore jobs using color-coded charts.
Use cases
Admin Reviews Backup Success Rates for the Last 14 Days, 1 month, 3 months 📆
A Jira admin wants to know if any backups failed in the past month.
Verifying Data Protection for Compliance 📜 - A dashboard historical charts provide proof of compliance.


“Cross-site connections” feature
Purpose
Cross-site connections bridge multiple Jira instances, making it easier to migrate, sync, restore, and collaborate across different environments.
It helps teams standardize configurations, recover from failures, and work efficiently across sites.
Impact
Ensure Consistency in Configurations 🛠 - Keep workflows, fields, and permissions uniform across sites.
Enable Cross-Site Data Transfers 🔄 - Seamlessly transfer configurations, projects, and issues between Jira instances.
Link multiple Revyz apps installed across separate sites.
Use cases
Migrating Jira Projects Between Sites 🔄 - A company is merging two Jira sites and needs to migrate projects from one instance to another.
Restoring Data from a Backup to Another Jira Instance 🔐 - A Jira production site goes down, and the team needs to restore data to a different Jira instance.
Example: Enables quick disaster recovery by restoring configurations, issues, and workflows to another site.
Synchronizing Configurations Across Multiple Jira Instances ⚙ - Ensures standardized Jira configurations across multiple locations.
Enabling Cross-Team Collaboration Between Different Jira Instances 🤝 - Two companies working on a joint project need to share issues across their Jira sites.

“Project clone” feature
Purpose
The Project Clone feature allows Jira admins to duplicate an entire project, including issues, workflows, custom fields, permissions, and configurations.
This helps teams quickly replicate existing projects for testing, migration, or setting up new projects with the same structure.
Impact
Create a New Project with the Same Configuration 🛠 – Quickly replicate workflows, fields, and settings.
Set Up a Test or Sandbox Environment 🧪 – Experiment with changes without affecting the original project.
Migrate Projects Between Jira Instances 🔄 – Move a project to a new site while preserving data.
Use cases
Creating a New Project Based on an Existing One 🆕 - A company starts a new product development project and wants it to have the same settings as a previous project.
Setting Up a Test Environment Before Applying Changes 🧪 - An admin wants to test workflow changes and automation rules without affecting live projects.
Quickly Restoring a Project from a Backup 🔄 - A team accidentally deletes a project and wants to recreate it from a backup.

Improvement in Revyz Data Security app - navigation bar
Purpose
A navigation bar in an app serves as a central hub for accessing key features, organizing workflows, and improving user experience.
It provides a structured way to navigate between different sections, ensuring users can efficiently find settings, and data.
Impact
Enhance User Experience & Accessibility 🎯 – Ensures intuitive and easy navigation.
Provide Quick Access to Core Features ⚡ – Reduces time spent searching for features.
Improve Workflow Efficiency 🚀 – Enables smooth transitions between app sections.
Use cases
Quick Access to Key App Features 🏠 - A user wants to switch between different sections like Dashboard, Reports, and Settings.
Streamlining User Workflows ⚙ - A Jira admin needs to quickly jump from Backup Jobs to Restore Jobs.
Ensuring Easy Access to Support & Documentation 📖 - A user encounters an issue and needs help docs or customer support.
Example: The navigation bar includes a Help section, improving user assistance.

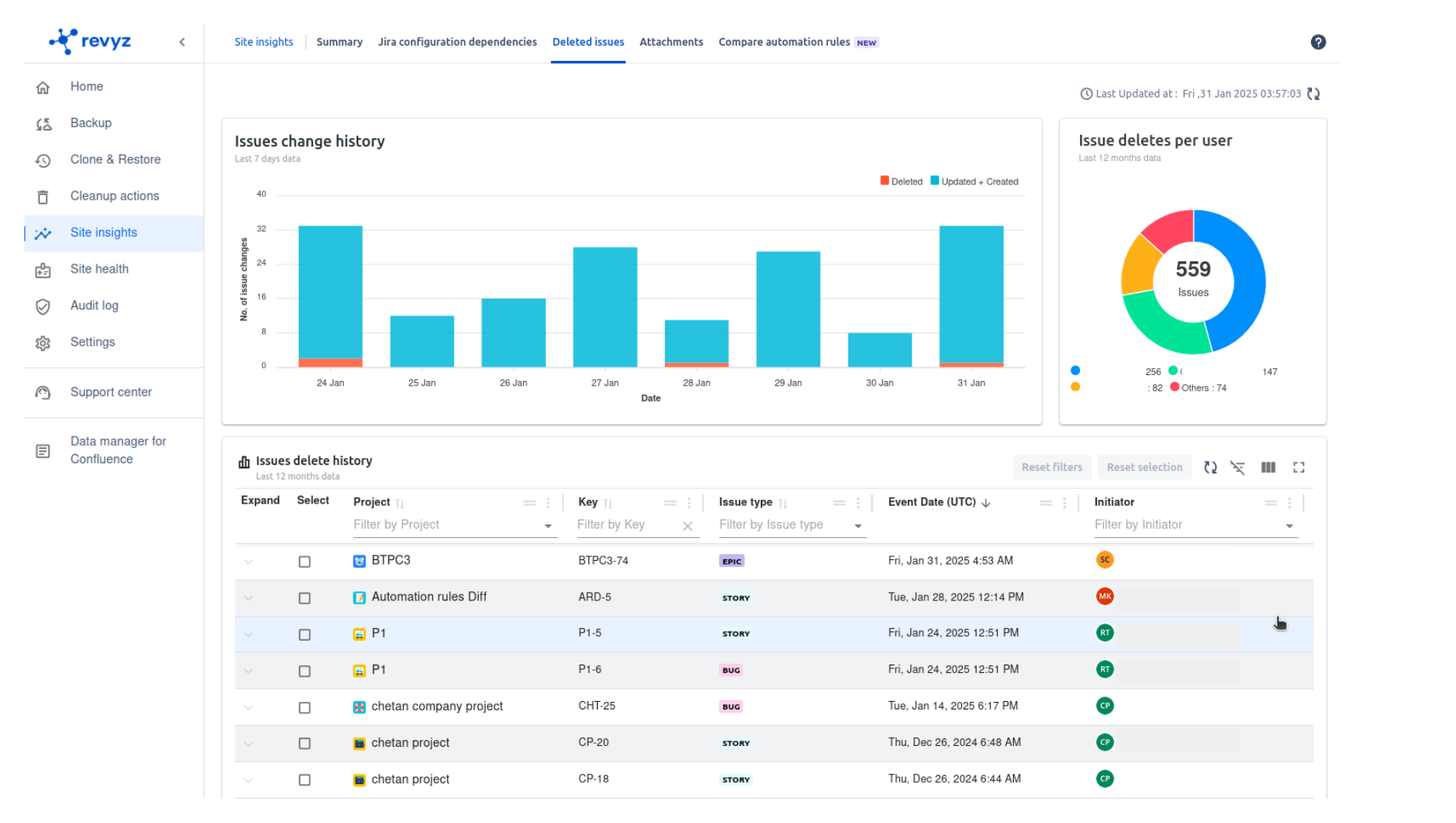
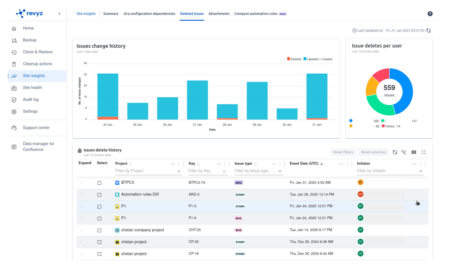
“Site insights” feature
Purpose
The purpose of "Site Insights" is to offer users a clear and organized log of issue updates and deletion history, enabling them to track changes made to issues within a site or platform effectively.
Both updated and deleted histories create a centralized log that allows teams to clearly understand the current and past states of issues. This transparency minimizes misunderstandings and enhances decision-making processes.
Impact
Enhanced Reporting & Analysis: Insights into updates and deletions can help identify bottlenecks, workflow inefficiencies, or recurring problem areas.
Accountability & Transparency: Ensure all actions taken on an issue are tracked, creating a clear audit trail.
Improved Communication: Both updated and deleted histories provide a centralized log for teams to understand the current and past state of issues, reducing misunderstandings and improving decision-making.
Use cases
Get a quick graphical view of Issues change history for last 7 days.
Track Issue delete history along with issue details.
Historical Analysis: By analyzing deleted issues, teams can identify patterns, such as which types of issues are often deleted and why. This can provide insights into process improvements or guide future decisions on issue handling.
Preventing Data Loss: By keeping a log of deletions, teams can recover potentially valuable data that might have been erased by mistake. This is particularly important in case of critical issues that should not have been deleted.
Tracking Deleted Issues: Tracking deleted issues and their reasons enhances transparency. Issues may be deleted due to duplication or alternate resolutions, so it's essential to monitor deletions to clarify whether they were intentionally resolved or mistakenly erased.

Restore “Issue family” feature
Purpose
The Issue Family feature, particularly the capability to restore parent and child issues, is designed to maintain issue hierarchy, relationships, and dependencies within a system.
This ensures that structured workflows remain intact even when issues are accidentally deleted or modified.
Impact
Restore targeted Epics or Issues along with its entire hierarchy, no need to revert entire site.
Select & restore specific Epics to automatically get you all the Epics & children underneath it.
Shorter restore time due to targeted dataset.
Verbose job details along with issue Key mapping for simplified tracking.
Use cases
Accidental Deletion Recovery - If a parent issue is deleted, all its associated child issues may become orphaned or lost. Restoring the parent issue automatically brings back its child issues, ensuring the issue structure is intact.
If a child issue is deleted, restoring it ensures the parent issue retains all necessary sub-tasks or dependencies.
Maintaining Task Dependencies & Relationships
Projects often involve parent-child relationships where child issues represent subtasks or dependencies.
If either the parent or child issue is removed, project tracking can become inconsistent.
Restoring these relationships ensures work continues smoothly.
Prevents loss of critical task dependencies.

“Restore” Attachments feature
Purpose
The Restore Attachments feature is designed to help users recover and revert system settings, issues attachments, or workflow rules to a previously known state.
This ensures stability, minimizes disruptions, and prevents data loss caused by accidental changes or system failures.
Impact
Version Control for Attachments - Maintains a history of configuration changes, enabling users to restore past versions as needed.
Minimizing Downtime - Ensures quick recovery of system settings, reducing delays in project execution.
Use cases
Accidental Configuration Changes Recovery - If a system administrator or user accidentally modifies critical settings, restoring a previous configuration ensures stability.
System Crash or Data Corruption Recovery - In case of a system failure or data corruption, restoring configurations ensures the system is back to a working state.
Compliance & Audit Requirements - Certain industries require maintaining a history of configuration changes for compliance. Restoring past configurations ensures adherence to regulations.

Backup, Restore and Audit log feature
Purpose
The Backup, Restore, and Audit Log features are essential for maintaining data integrity, security, compliance, and operational continuity within a system.
These features ensure that critical data can be recovered, system changes can be tracked, and organizations can maintain transparency in their operations.
Impact
Ensures that critical data and configurations are periodically saved, protecting against data loss, corruption, or cyber threats.
Provides a safety net in case of accidental deletions, hardware failures, or system crashes.
Supports business continuity by enabling fast recovery in case of disruptions.
Allows users to revert to a previous state in case of accidental data loss, misconfigurations, or malicious attacks.
Ensures minimum downtime and operational consistency by quickly bringing back lost or corrupted data.
Provides a detailed history of actions and changes within a system for transparency and accountability.
Use cases
Disaster Recovery✅ - If a system experiences a crash, ransomware attack, or accidental deletion, having a recent backup ensures a full recovery.
Compliance & Data Retention ✅ - Many industries require regular data backups to comply with legal and regulatory requirements.
Undoing Accidental Deletions or Changes ✅ - If important files, configurations, or records are deleted, restoring them prevents permanent data loss.
Rolling Back to a Stable System State ✅ - If a system update causes issues, restoring a previous version avoids downtime.
Tracking User Activity & Changes ✅ - Helps admins see who made changes, when, and what was modified.
Compliance & Security Monitoring ✅ - Organizations use audit logs to demonstrate compliance with industry regulations.


