Deleted issues
Click on site insights in left navbar - > select Deleted issues in top navbar
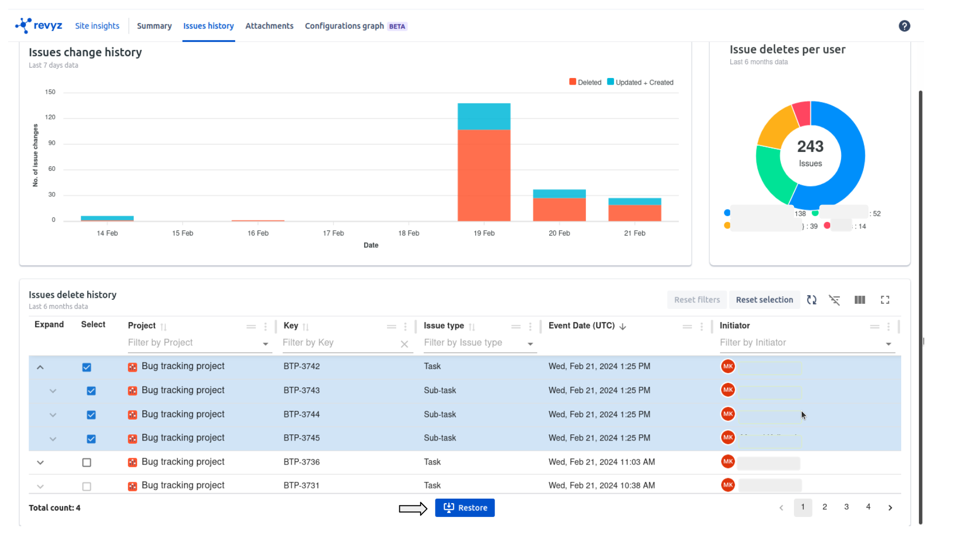
You can see all the details related to issues
In issues change history, you can see created,updated & deleted count date wise

You can see per user deleted count in pie chart at top right corner
You can see all deleted issues history in table format present at the bottom
You can see more details like project, issue key,issue type,initiator etc
You can search specific deleted issue by issue key, also you can filter by project name, issue type & initiator
Restore deleted issues
You can see the issues of hierarchy level 0 and above i.e Epic, story etc. you can see sub tasks after expanding the parent issue
You can restore deleted issues quickly by just selecting the issues and clicking on “Restore” button
E.g. Issue Task (BTP-3742) with 3 sub tasks

If Task (BTP-3742) is deleted then you can see that issue in Site insights on left navbar - > select Issues history on top navbar

Select the issues & click on “Restore“
Check confirmation message and again click on “Restore“
It will render on Jobs page. Where you have to click on recent job id
In above example, clicked on job id 3513

4 selected Issues are restored. Also you can download job reports by clicking on download button placed in Jira Issues card. It will give clear picture of what is restored
Also you can check user logs by clicking on Logs
Issue Task with 3 sub tasks is restored as expected
