Initial Setup
As soon as you install the app, the first backup of your entire site begins automatically, you do not have to do anything.
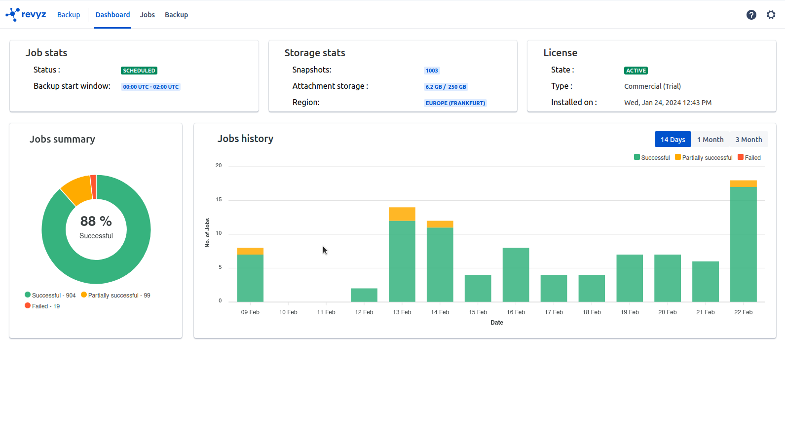
In the “Job stats” card the backup job status is QUEUED this will change to RUNNING when the backup job begin.
Your first backup is typically the backup which takes a long period of time depending on the volume of Jira Issues you have in your site and attachments.
In the “Jobs” page you will see four backup jobs that are automatically created for you, “Jira Issues” , “Jira Configurations” , “Assets Configurations”, “Assets objects“ in your Jira site and the other to backup all the “Jira Configurations


Once the first backup is complete the next backups are automatically scheduled for 00.00 - 02.00 UTC everyday.You can change the time-frame as per the requirement. you as a admin do not have to take any action.
