Initial Setup
As soon as you install the app, If you select to run Jira configuration backup while installing the app then first backup is ready you do not have to do anything.
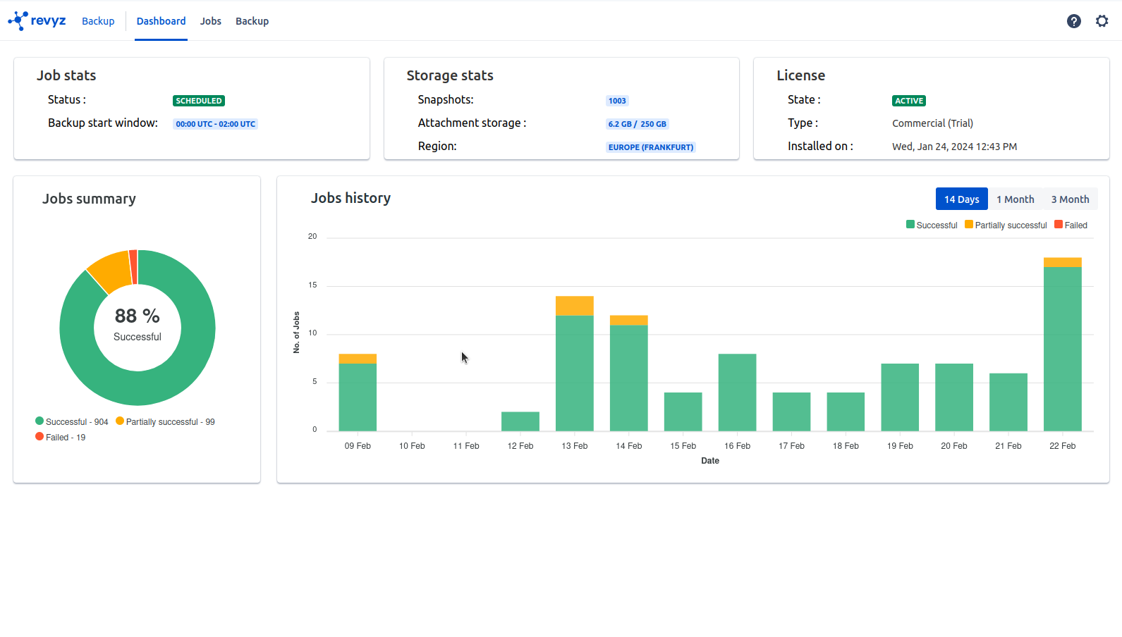
In the “Job stats” card the backup job status is QUEUED this will change to RUNNING when the backup job begin.
Your first backup is typically the backup which takes a long period of time depending on the volume of Jira Configurations you have in your site.
In the “Jobs” page you will see one job, backup of Jira Configuration.


Once the first backup is complete the next backups are automatically scheduled for 00.00 - 02.00 UTC everyday.You can change the time-frame as per the requirement. you as a admin do not have to take any action.
